← Volver

Dashboard y Monitoreo

Panel de Control (Dashboard)

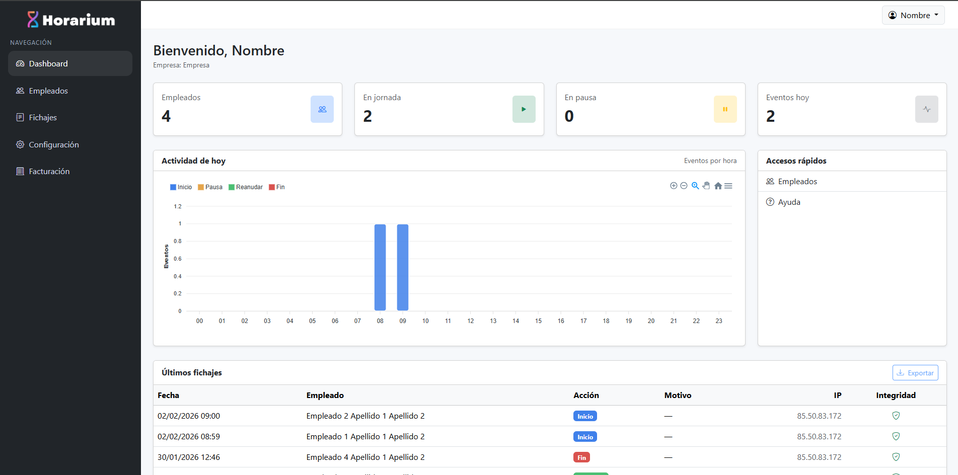
Nada más iniciar sesión, accederás a la pantalla principal. En ella verás inmediatamente el listado de los últimos fichajes, acompañado de una gráfica y un resumen con la información y el estado actual de los empleados.

Visualización de Registros

Esta es la herramienta principal para controlar la jornada en tiempo real.

  • Listado Cronológico: Verás una tabla con las acciones de tus empleados (Entrada, Pausa, Salida) ordenadas por fecha y hora.
  • Estado Actual: Para saber si alguien está trabajando, simplemente busca su nombre en la lista y mira su último registro (si lo último fue una "Entrada", está trabajando; si fue "Salida", ya terminó).

Dashboard Horarium